声明:该公众号分享的工具和项目均来源于网络,仅供安全研究与学习之用,下载试用后请24小时内删除,不得用于任何商业用途。如用于其他用途,由使用者承担全部法律及连带责任,与工具作者和本公众号无关。 |
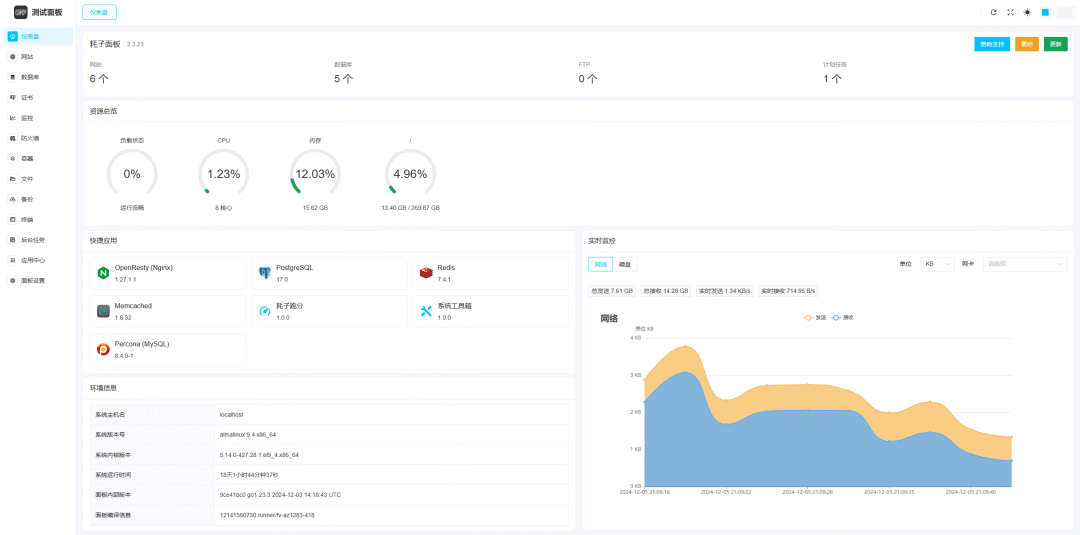
耗子面板
耗子面板(RatPanel) 由 TNB Labs 推出的一款开源轻量级服务器运维管理面板,它设计简单却功能全面,追求对系统侵入少、性能占用低、部署高效,支持离线运行,并且永久免费。
ui 核心功能亮点
- 1. 极低资源占用:Go 语言开发,安装包小,占用低,单文件运行,不会对系统性能造成影响。
- 2. 系统侵入最小化:设计为尽可能减少对系统的额外修改。
- 3. 兼容性与前瞻性:全面支持主流 Linux 发行版及常用服务部署,持续更新保持时代同步。
- 4. 高效运维支持:支持一键部署网站、数据库、Redis、FTP、Supervisor、容器管理等常用组件,既可快速部署小型网站,也可基于定制化需求部署复杂应用。
- 5. 支持离线运行:支持离线模式,甚至可以在部署完成后停止面板进程,不会对已有服务造成任何影响。
- 6. 全面开源: 少有的全开源面板,您可以在遵守开源协议的前提下对面板自由修改、二次开发。
- 7. 永久免费: 承诺面板本体未来不会引入任何收费/授权功能,永久免费使用。
? 安装与使用指南
▶ 快速一键安装(推荐)
curl -fsLm 10 -o install.sh https://dl.cdn.haozi.net/panel/install.sh \
&& bash install.sh
- • 支持 amd64 和 arm64 架构的 Linux/Unix 系统。 
▶ Docker 部署
从 Release 页面可获取镜像或构建 Docker 镜像运行,适合容器化需求。
▶ 前端访问
- • 安装完成后,通过 http://<你的服务器IP>:<端口> 访问管理界面。
▶ 主要页面与面板功能
- • 服务监控:查看 Nginx、MySQL、Redis、FTP 等服务状态
- • 系统工具:提供 cron 管理、日志查看、数据库管理、备份功能等
- • 安全模块:防火墙设置、DNS 签发优化、session 安全处理
使用场景推荐
- • 低资源环境用户:无需高配硬件,即可满足日常运维

项目信息速览
- • 项目地址 https://github.com/tnb-labs/panel
- • Stars / Forks ≈ 2.2k / 163
- • 技术栈 Go + Vue.js + Chi 路由
- • 支持平台 Linux(amd64/arm64)、Docker
- • 核心功能 系统监控、服务部署、证书管理、用户控制、安全设置
- • 典型用户 运维人员、个人 VPS 主、DevOps 工具使用者
打赏

支付宝微信扫一扫,打赏作者吧~
本文链接:https://www.kinber.cn/post/5347.html 转载需授权!
推荐本站淘宝优惠价购买喜欢的宝贝:
您阅读本篇文章共花了: