在金融科技快速发展的今天,获取全面、准确的金融数据并进行高效分析成为投资者和研究者的核心需求。而开源工具凭借其灵活性和可扩展性,正逐渐成为行业新宠。
今天,我们要介绍的 OpenBB Platform,就是这样一款开源金融平台,它为用户提供了丰富的金融数据接入和分析能力,让金融研究变得更加便捷高效。

一、介绍
OpenBB Platform 是首个开源的金融平台,旨在为用户提供全方位的金融数据接入和分析解决方案。它涵盖了股票、期权、加密货币、外汇、宏观经济、固定收益等多个领域的数据,并支持通过扩展来根据用户需求增强使用体验。

该平台采用模块化设计,核心部分负责数据集成和标准化,而扩展则实现了定制化和高级功能。用户可以通过 Python 接口或命令行界面(CLI)与之交互,同时还支持通过 REST API 进行访问,满足不同场景下的使用需求。无论是个人投资者进行日常分析,还是金融机构构建定制化解决方案,OpenBB Platform 都能提供有力支持。

二、功能特性
丰富的数据覆盖:支持股票、期权、加密货币、外汇、宏观经济、固定收益等多种金融资产类别的数据获取,满足不同用户的多样化数据需求。

多接口支持:提供 Python 接口、CLI 和 REST API 三种交互方式,用户可以根据自己的使用习惯和场景选择合适的方式。例如,开发者可以通过 Python 接口进行自动化分析脚本的编写,而普通用户可以通过 CLI 快速获取数据。

可扩展性强:采用核心 + 扩展的架构,用户可以根据需要安装不同的扩展来增强平台功能。扩展类型包括 OpenBB 团队维护的官方扩展、社区共建的社区扩展以及独立开发者维护的独立扩展,用户还可以自行开发定制化扩展。

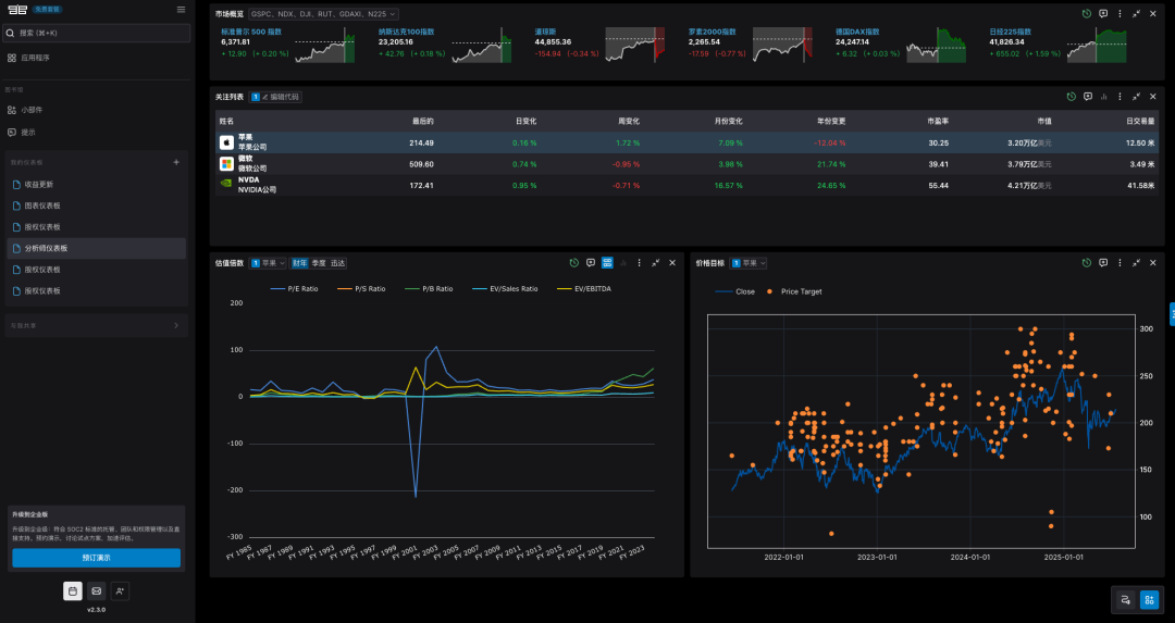
与 OpenBB Workspace 集成:可与 OpenBB Workspace 企业级 UI 进行集成,实现数据可视化和 AI 代理等高级功能,提升用户体验。

完善的文档和示例:提供了详细的文档和丰富的示例 notebooks,如历史价格数据加载、铜金比分析等,帮助用户快速上手使用平台。
AI支持:支持通过OpenBB Copilot进行对话问答,协助你分析市场行情

三、安装
1. 基本安装(PyPI 包)
OpenBB Platform 可以作为 PyPI 包进行安装,只需在命令行中运行以下命令:
pip install openbb
如果需要使用全部功能,可以安装包含所有扩展的版本:
pip install "openbb[all]"
2. 从源码安装
也可以通过克隆仓库直接从源码安装:
git clone https://github.com/OpenBB-finance/OpenBB.git
3. CLI 安装
若需要使用命令行界面,可单独安装 OpenBB Platform CLI:
pip install openbb-cli
或从源码安装:
git clone https://github.com/OpenBB-finance/OpenBB.git
4. 快速上手
安装完成后,在 Python 中可以这样使用:
from openbb import obb
output = obb.equity.price.historical("AAPL")
df = output.to_dataframe()
若要启动 REST API 服务器,可运行:
openbb-api
服务器将在127.0.0.1:6900启动,可通过访问该地址验证是否正常运行。
5. 连接后端API
打开OpenBB Workspace

点击右上角的「APP」,并点击「Connect backend」

在弹出的窗口中,Name填「OpenBB Platform」,URL填「http://127.0.0.1:6900」,然后先点击「Test」,测试通过后,点击「Add」

这样就添加好了,大家感兴趣的话赶紧去试试吧!
注意:股市有风险,投资需谨慎!!!
注意:股市有风险,投资需谨慎!!!
注意:股市有风险,投资需谨慎!!!
四、总结
OpenBB Platform 作为一款开源金融平台,凭借其丰富的数据覆盖、多接口支持、强大的可扩展性以及与企业级 UI 的集成能力,为金融数据获取和分析提供了全新的解决方案。无论是个人用户还是机构用户,都能通过它快速获取所需的金融数据并进行深入分析。

其完善的文档和示例降低了用户的上手难度,而开源的特性则允许用户根据自身需求进行定制和扩展,为金融科技领域的创新提供了广阔的空间。如果你正在寻找一款灵活、高效的金融数据平台,不妨试试 OpenBB Platform,相信它会给你带来不一样的体验。
注意:股市有风险,投资需谨慎!!!
注意:股市有风险,投资需谨慎!!!
注意:股市有风险,投资需谨慎!!!
本文链接:https://www.kinber.cn/post/5376.html 转载需授权!
推荐本站淘宝优惠价购买喜欢的宝贝:

支付宝微信扫一扫,打赏作者吧~
